Kentik, la compañía que una vez fue conocida como CloudHelix, anunció hoy que ha recaudado una ronda de financiación de crecimiento de 23,5 millones de dólares liderada por Vistara Capital Partners, con los inversores existentes August Capital, Third Point Ventures, DCVC y Tahoma Ventures también participan. Con esta ronda, Kentik ha recaudado un total de 61,7 millones de dólares.
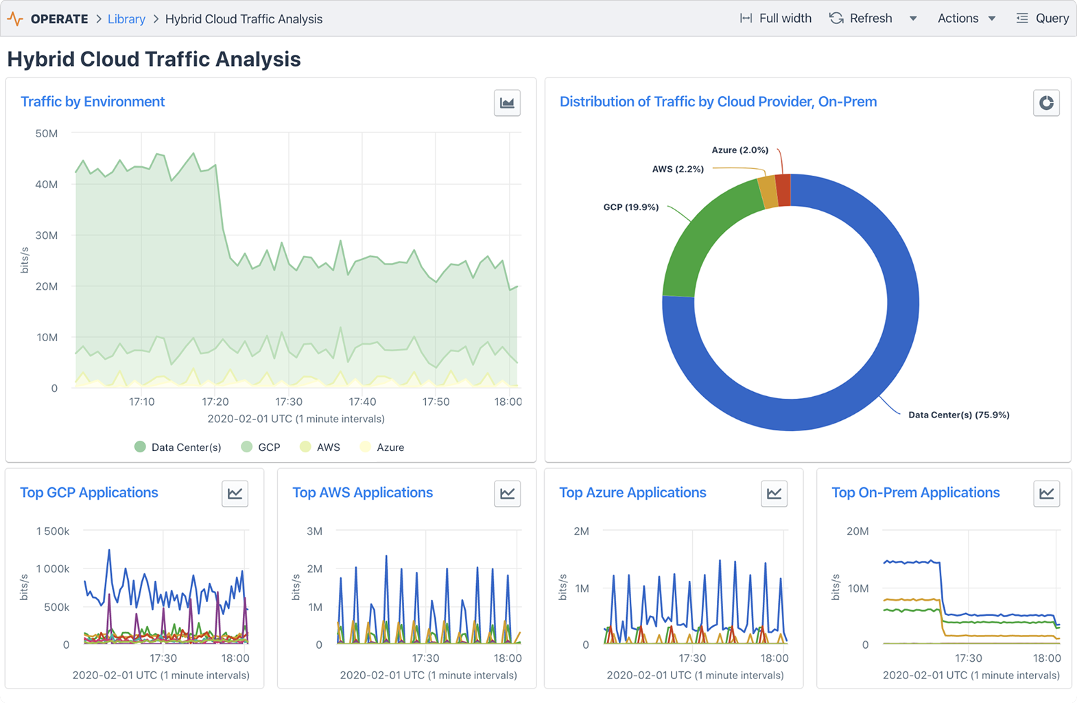
La plataforma de la compañía permite a las empresas monitorear sus redes, sin importar si eso es a través de Internet, dentro de sus propios centros de datos o en nubes públicas.
“El mundo se ha vuelto aún más centrado en Internet, y estamos viendo un crecimiento en los niveles de tráfico, la participación de los productos y los ingresos en nuestros clientes de proveedores de servicios y empresas”, dijo Avi Freedman, cofundador y CEO de Kentik cuando le pregunté por qué estaba planteando una ronda ahora. “Hemos visto un ritmo creciente de adopción del tipo de arquitecturas híbridas y centradas en Internet para las que Kentik está construido y pensamos que era un gran momento para aumentar la inversión, especialmente en productos, así como ir al mercado y la expansión de socios para apoyar la demanda del mercado”.
Freedman dice que la compañía ha estado creciendo 100% compuesto año tras año desde su lanzamiento en 2015 y ahora tiene clientes en 25 países. Estos incluyen empresas líderes, empresas SaaS, proveedores de contenido, empresas de juegos, proveedores de contenido y proveedores de servicios de comunicación y nube, me dice. Los clientes actuales incluyen ibm, Zoom, Dropbox, eBay, Cisco y GoDaddy.

La compañía dice que utilizará la nueva financiación para invertir en su producto y para inversiones en comercialización.
Un hecho notable de esta nueva ronda es que es una combinación de capital y deuda de crecimiento. ¿Por qué crecer la deuda? “La deuda de crecimiento es una opción atractiva para las startups con la escala adecuada y la economía unitaria fuerte, especialmente con los cambios en los mercados de capitales en respuesta a las condiciones económicas actuales”, dijo Freedman. “Otro elemento que hace atractiva la deuda a largo plazo es que, a diferencia de la financiación de capital, la deuda a largo plazo limita la dilución para todos, pero sobre todo beneficia a nuestros empleados que poseen acciones comunes”. Eso, vale la pena señalar, es también algo que el inversor principal Vistara Capital ha convertido en uno de los principales inquilinos de su filosofía de inversión. “Dado que Kentik está ahora en una escala en la que tenemos suficientes datos sobre los fundamentos del negocio para poder realizar inversiones de crecimiento utilizando la deuda mientras todavía es capaz de pagarla con el tiempo, tenía sentido para nosotros y nuestros inversores”, señaló Freedman.
